Un hotel è di fatto un azienda a tutti gli effetti che si trova a dover fronteggiare problematiche tecniche/commerciali anche più complesse di una normale PMI.
Abbiamo realizzato un sito internet dedicato con tutte le soluzioni che potremmo offrire ad un albergo per mantenerlo al passo con i tempi https://forniturealberghiere.tech/
Qui vorremmo approfondire e presentare due componenti nati proprio per supportare gli hotel nella gestione, vendita e distribuzione delle camere online. Si tratta di un componente di Booking online per hotel e un Channel manager per la distribuzione delle camere su portali turistici.
Soluzione di Hotel booking per il sito dell'albergo
Il Booking Engine che compete con i migliori del mondo
Il Booking è un'estensione di prenotazione per il vostro sito progettata appositamente per le attività di alloggio in una sola proprietà. Si adatta perfettamente a tutte le esigenze che gli hotel, i Bed & Breakfast, gli ostelli, le case vacanza e gli appartamenti potrebbero avere. Un sistema di prenotazione certificato che offre un potente modulo di prenotazione con una varietà di funzioni uniche.
Il Booking è completamente compatibile con l’estensione complementare Channel Manager : un channel manager rivoluzionario certificato da molti portali. Tuttavia, l'estensione può anche essere utilizzata da sola senza il gestore dei canali.
Il Booking è un software progettato seguendo meticolosamente tutte le esigenze dei proprietari di hotel, B & B e appartamenti. In un mondo in cui il settore alberghiero è fortemente influenzato dalle agenzie di booking online, avere a disposizione un potente motore di prenotazione, fa la differenza per qualsiasi Hotel / B & B / Alloggio.
L'estensione è stata certificata da TripAdvisor e può essere configurata per funzionare per gli hotel con diversi tipi di camere, nonché per gli ostelli o gli appartamenti che affittano l'intera casa. La pagina di configurazione del programma ti consente di impostare l'estensione in base al tipo di struttura.
Se stai cercando un software professionale e affidabile per il tuo hotel allora il nostro Booking è la soluzione giusta.
La principale differenza tra il nostro Booking e altre estensioni “similari” è che il software non è stato progettato per creare un portale di hotel di una città o di una regione, ma piuttosto per costruire il sito Web di un hotel, B & B, ostello o appartamenti appartenenti allo stesso proprietario. Quindi una soluzione proprietaria dell’hotel.
Il nostro Booking non supporta più hotel con più proprietari, quindi dovrebbe essere utilizzato solo da singole proprietà / società. Questa non è una caratteristica mancante, ma piuttosto qualcosa che abbiamo scelto appositamente per offrire un prodotto migliore all’albergatore e non alle agenzie.
Supporto multilingue (comprese le lingue RTL con calendario gregoriano), convertitore di valuta (con oltre 100 valute supportate), supporto SSL per connessioni sicure e molto altro.
PRENOTAZIONI E CALENDARI DI DISPONIBILITÀ
L'elenco delle prenotazioni e i calendari di disponibilità ti permetteranno di identificare determinate prenotazioni e accedere rapidamente alle loro informazioni. Le prenotazioni provenienti da canali esterni come Booking.com, verranno visualizzate con la relativa icona.
Esportazione delle prenotazioni nei formati ICS e CSV : tutte le prenotazioni possono essere esportate con vari filtri come Stato, Data, Check-in ecc.
Il formato ICS è utilizzato da qualsiasi software di calendario come iCalendar, Google Calendar, Yahoo! Calendario di molti altri.
I file CSV invece sono facili da leggere con software come Excel, Numbers, OpenOffice, LibreOffice ecc.
Prenotazioni rapide via back-end : la registrazione di nuove prenotazioni manualmente richiederà solo pochi secondi. Grazie al modulo di prenotazione rapida, puoi facilmente creare nuove prenotazioni e assegnarle "al volo" a un cliente nuovo o esistente, con la possibilità di impostare una tariffa personalizzata.
Stop Bookings / Close Rooms : il back-end offre alcune funzioni utili per chiudere le stanze in alcune date e registrare alcune prenotazioni ricevute per telefono o semplicemente offline.
FUNZIONI DEL SISTEMA DI GESTIONE DELLE PROPRIETÀ (PMS)
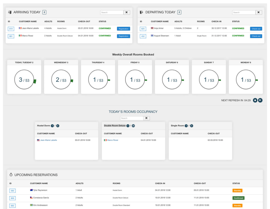
Strumenti per gli addetti alla reception
Il Booking viene utilizzato da centinaia di proprietà ogni giorno per dare il benvenuto ai clienti e per controllarli o eliminarli. La Dashboard è lo strumento perfetto per vedere facilmente una panoramica degli ospiti che arrivano, escono e soggiornano in hotel.
Gli ospiti hanno fatto il check-in
Receptionist e gestori possono impostare il sistema in modo che i clienti inseriscano una firma attraverso un Signature Pad compatibile con più dispositivi. La funzione di check-in è fondamentale per mantenere aggiornato il sistema e per memorizzare le informazioni di ciascun ospite che soggiorna in hotel. Al termine del processo di check-in, è anche possibile generare un documento di check-in in formato PDF con la firma del cliente e le informazioni sul trattamento della privacy.
Grazie alla funzione di check-in, ogni registrazione può essere utilizzata per generare ed esportare report per le varie autorità (polizia, stato ecc.) E per statistiche private. Queste funzionalità relative al PMS ti permetteranno di calcolare i ricavi, le tasse municipali, i servizi extra acquistati, i Paesi principali e molto altro ancora. Il quadro delle relazioni è anche estensibile per supportare qualsiasi tipo di giurisdizione locale, statale e regionale.
GESTIONE DI CAMERE E TIPI DI CAMERE
Componi la pagina dei dettagli delle tue stanze usando una breve descrizione e un testo di descrizione HTML più lungo che supporti qualsiasi tipo di modulo. Aggiungi le immagini delle tue stanze e, facoltativamente, anche un testo di didascalia che verrà visualizzato in una presentazione. Le tue stanze possono anche essere assegnate a diverse categorie per elencarle separatamente nel front-end (parte visibile del sito internet).
Configura le tue stanze per accettare un numero minimo e massimo di adulti, bambini e persone totali. Per coloro che non hanno bisogno di raccogliere informazioni sul numero di bambini, è possibile disabilitare questa impostazione dalla pagina di configurazione.
Con le Opzioni è possibile definire alcuni servizi extra per le Camere come un letto o colazione extra.
Aggiungi le caratteristiche delle tue stanze per i servizi inclusi come TV, Wi-Fi, Pool ecc.
Per quelli che configurano vari tipi di camere, è possibile definire un numero di Unità disponibili per quella Stanza e gli utenti potranno prenotare fino a quel limite nelle stesse date.
Gestisci le Tasse cittadine / turistiche, le spese di pulizia, le aliquote fiscali e collega i diversi piani tariffari / tipi di prezzo alle tue camere (cancellazione gratuita, non rimborsabile ecc.).
Prezzi per notte e per occupazione.
Il sistema di prezzi del nostro Booking è stato progettato per adattarsi a qualsiasi possibile modello di prezzo applicato dalla proprietà. Sappiamo quali strumenti e opzioni sono offerti agli hotel dai portali come Booking.com, Agoda, Expedia, Airbnb ecc ... e quindi abbiamo aggiunto il supporto per qualsiasi possibile modello di prezzo sul nostro software.
Il sistema di prezzi ti consente di gestire le tariffe in base alla durata del soggiorno (prezzi LOS), in base a occupazione (prezzi occupazionali) o al giorno (prezzi giornalieri). Inoltre, è possibile applicare tariffe personalizzate ai bambini in base alla loro età, valori assoluti nella valuta o valori percentuali della tariffa adulti.
Prezzi giornalieri : questo è probabilmente il tipo di piano tariffario più utilizzato. Ogni giorno dell'anno avrà il suo costo. Ciò ti consentirà di impostare costi diversi in alcuni fine settimana, giorni della settimana, stagioni o giorni festivi.
Prezzi per notte per durata del soggiorno : definire il costo esatto per ogni numero di notti di soggiorno. È possibile regolare il costo totale delle prenotazioni in base al numero di notti prenotate, ad esempio 1 notte 80 euro, 2 notti 150 euro.
Prezzi per occupazione : è possibile regolare i prezzi per notte in base al numero di adulti che occupano la stanza. Le proprietà che desiderano dare una camera doppia ad un solo adulto, ad esempio, possono definire un addebito o uno sconto per l'occupazione singola della stanza.
Età dei bambini : è un problema comune tra gli hotel ricevere prenotazioni per un bambino che è più vecchio del limite consentito. Il più delle volte questo dovrebbe essere considerato come un adulto o come un "mezzo adulto". Con il Booking puoi facilmente evitare questo tipo di problemi e applicare un addebito in base all'età dei bambini. La richiesta del numero di bambini e della loro età è una funzione opzionale che può essere disabilitata.
Prezzi stagionali e promozioni:modifica i tuoi piani tariffari predefiniti in alcune stagioni / festività / weekend / festività dell'anno con i prezzi speciali. Applica addebiti come valori percentuali o come importi fissi e sconti in alcune date dell'anno.
Qualsiasi hotel / host conosce le variazioni di prezzo durante alcuni giorni / stagioni dell'anno e troverà questa funzione simile allo strumento di calendario dei prezzi che la maggior parte dei portali ha come Booking.com, Agoda, Expedia, Airbnb ecc ...
Restrizioni di prenotazione:questa funzione è ciò che la maggior parte degli hotel / host deve avere nei propri portali preferiti o nel motore di prenotazione. Essere in grado di impostare un minimo o un massimo è fondamentale per aumentare i guadagni.
Grazie alle Restrizioni infatti, è possibile impedire ad un appartamento di essere prenotato ad esempio, nella seconda e terza settimana del mese, lasciandolo vuoto o non voluto per la prima e la quarta settimana.
Questo è solo un aspetto che puoi configurare con le Restrizioni .
Applica le Restrizioni a tutte le Camere / Case / Appartamenti o solo ad alcuni. Con il filtro Dates-Range sarai in grado di creare le tue restrizioni solo per determinate date o per interi mesi.
- Durata minima e massima del soggiorno : questo è quello che la maggior parte dei portali chiama MinLOS e MaxLOS ed è una funzione per definire il numero minimo / massimo di notti che possono essere prenotate in determinate date / mesi dell'anno.
- Combinazioni di arrivo e partenza del giorno della settimana : è possibile definire in determinate date / mesi dell'anno uno o due giorni di arrivo. Questa funzione è molto utile per chi affitta le proprie case / stanze nei fine settimana o durante alcune festività.
Con questa funzione molto utile, sarebbe anche possibile definire alcune combinazioni di Arrival-Departure. Ad esempio, è possibile definire venerdì e lunedì come giorni di arrivo consentiti e scegliere le combinazioni da venerdì a venerdì (1 settimana), venerdì-lunedì (fine settimana), lunedì-lunedì ma escludere dal lunedì al venerdì. - Chiuso per Arrivo / Partenza : i principali portali chiamano questa funzione CTA / CTD. Puoi usarlo per fermare il check-in o il check-out in determinati giorni. Un'altra caratteristica indispensabile per bilanciare le date prenotabili.
GENERATORE AUTOMATICO DI PROMEMORIA E FATTURE VIA SMS / EMAIL - CRON JOBS
Questi strumenti geniali non sono disponibili su altre estensioni simili per gli alloggi. Infatti, con il Booking puoi automatizzare molti compiti fondamentali:
Promemoria via SMS ed e-mail per informare i clienti prima, durante o dopo la loro permanenza.
Sistema di fatturazione con funzioni di gestione e un incredibile sistema Cron Jobs Scheduler per consentire al server di eseguire determinate operazioni ripetutamente!
Hai bisogno di ricordare ai tuoi clienti di pagare il saldo residuo? Il Cron Jobs automatizzato lo farà per te!
Volete ringraziare i vostri clienti dopo il check-out, magari per chiedere di lasciare una recensione? Cron Jobs ci sono anche per questo!
Non hai il tempo di generare e inviare le fatture ai tuoi clienti? Con Cron Jobs puoi programmare queste azioni in meno di 5 minuti!
Soluzione Channel Manager integrata al Booking dell'Hotel
Rimarrai colpito da ciò che può fare un Channel Manager interno
Sincronizzazione in tempo reale
Dimentica l'overbooking. Dimentica di eseguire e accedere a Extranet per aggiornare la disponibilità in tempo.
Una piattaforma per dominare tutti i canali.
Ogni volta che c'è una nuova prenotazione, una modifica o una cancellazione, il sistema aggiornerà in tempo reale la disponibilità su tutti i canali.
Installato sul tuo sito web. Nessun servizio o accesso esterno. Possiedi le informazioni dei tuoi clienti.
Il Channel Manager è un componente interno che può interfacciare il tuo sito web dell'hotel con i canali di prenotazione online (Expedia, Booking.com, Instant Booking by Tripadvisor ecc.) E i servizi di ricerca meta esterni (TripConnect, Trivago Meta Search). Il Channel Manager consente la comunicazione con il Booking Engine del tuo sito web e la sincronizzazione della disponibilità delle camere d'albergo, dei relativi servizi e tariffe.
Per iniziare a utilizzare il servizio hai solo bisogno delle due estensioni il Booking e il Channel Manager. Successivamente è possibile sottoscrivere il servizio di connessione con i portali per abilitare la connessione con i canali desiderati.
Avere la stessa disponibilità di camere sul sito web e tutti i canali collegati, tutto in automatico, ed è probabilmente la ragione principale per cui avrete bisogno di questa soluzione. Oltre a risparmiare un sacco di tempo per la gestione del vostro hotel questa soluzione è importante per evitare fastidiosi casi di overbooking (gli aggiornamenti manuali potrebbero portare a errori e la sincronizzazione non verrebbe mai eseguita in tempo reale se dovesse essere gestita da un essere umano).
Con il Channel Manager puoi scegliere di caricare le tariffe sui canali, uguali o diversi da quelli sul tuo sito web. La sezione amministratore del channel manager ti consente di gestire tutte le tariffe con "Bulk Requests" per intervalli di date ampi o tramite aggiornamenti manuali delle tariffe individuali per determinati canali.
Quali sono le principali qualità del nostro channel manager?
Installato sul tuo sito web. Completamente integrato con il motore di prenotazione (booking) interno.
- SINCRONIZZAZIONE: Sincronizza tariffe e disponibilità con i canali online
- INTERFACCIA SINGOLA: Un'interfaccia per la gestione di ogni canale / servizio
- DI FACILE UTILIZZO: Interfaccia di gestione semplice e facile da usare. Funziona da solo.
- NIENTE PIÙ OVERBOOKING: Sistema di prevenzione dell'overbooking e incentivi economici con Smart Balancer.
Una volta installato e configurato il Booking sul proprio sito Web, è possibile installare il Channel Manager che mostrerà una semplice interfaccia di gestione per ogni canale / servizio attivato e la relativa associazione tra le tipologie di camere del proprio sito Web e i canali stessi.
Il Channel Manager è disponibile per tutti i siti creati da CitConsult o previa verifica tecnica se realizzati da terzi.

